Цифровая платформа RentHouse аккумулирует одну из крупнейших частных баз данных в сфере краткосрочной аренды по России. Данные поступают более чем из двух десятков источников и отражают многоканальное поведение гостей.
Отчёт показывает, какие каналы бронирования дают хостам объём, какие — выручку, какие работают стабильнее остальных и как правильно выстроить стратегию продаж.
Отчёт показывает, какие каналы бронирования дают хостам объём, какие — выручку, какие работают стабильнее остальных и как правильно выстроить стратегию продаж.
1. Структура бронирований и качество данных
Доля успешных сделок позволяет проводить точный анализ привычек гостей и эффективности каналов продаж.
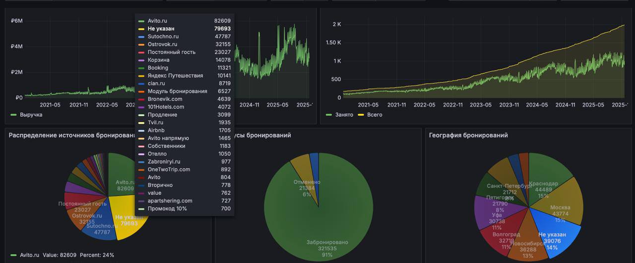
- Успешные бронирования — 91%
- Отменённые — 9%
Доля успешных сделок позволяет проводить точный анализ привычек гостей и эффективности каналов продаж.
2. ТОП-каналы по выручке (структура, %)
Три канала дают почти всю выручку рынка:
1. Sutochno.ru — 39.2%
2. Avito.ru — 36.0%
3. Ostrovok.ru — 12.9%
Оставшиеся каналы распределяются следующим образом:
4. Яндекс Путешествия — 5.0%
5. Bronevik.com — 1.9%
6. 101Hotels.com — 1.6%
7. Cian.ru — 1.4%
8. Tvil.ru — 1.3%
9. OneTwoTrip.com — 0.6%
💡 Вывод: Sutochno остаётся лидером по денежной отдаче, Avito догоняет его по доле, а Ostrovok является драйвером дорогих сегментов.
Три канала дают почти всю выручку рынка:
1. Sutochno.ru — 39.2%
2. Avito.ru — 36.0%
3. Ostrovok.ru — 12.9%
Оставшиеся каналы распределяются следующим образом:
4. Яндекс Путешествия — 5.0%
5. Bronevik.com — 1.9%
6. 101Hotels.com — 1.6%
7. Cian.ru — 1.4%
8. Tvil.ru — 1.3%
9. OneTwoTrip.com — 0.6%
💡 Вывод: Sutochno остаётся лидером по денежной отдаче, Avito догоняет его по доле, а Ostrovok является драйвером дорогих сегментов.
3. ТОП-каналы по бронированиям (структура, %)
1. Avito.ru — 25.7%
2. Не указан канал — 24.8%
3. Sutochno.ru — 14.9%
4. Ostrovok.ru — 10.0%
5. Постоянный гость — 7.2%
6. Прямые продажи (корзина) — 4.4%
7. Яндекс Путешествия — 3.2%
8. Cian.ru — 2.7%
9. Модуль бронирования — 2.0%
10. Bronevik.com — 1.4%
💡 Вывод: Avito и Sutochno лидируют по объёму гостей, но структура спроса сильно зависит от города и сегмента.
1. Avito.ru — 25.7%
2. Не указан канал — 24.8%
3. Sutochno.ru — 14.9%
4. Ostrovok.ru — 10.0%
5. Постоянный гость — 7.2%
6. Прямые продажи (корзина) — 4.4%
7. Яндекс Путешествия — 3.2%
8. Cian.ru — 2.7%
9. Модуль бронирования — 2.0%
10. Bronevik.com — 1.4%
💡 Вывод: Avito и Sutochno лидируют по объёму гостей, но структура спроса сильно зависит от города и сегмента.
4. Качество спроса по каналам
📌 Sutochno.ru
📌 Avito.ru
📌 Ostrovok.ru
📌 Яндекс Путешествия
📌 Прямые продажи
📌 Sutochno.ru
- даёт наибольшую долю выручки;
- силён по высокому среднему чеку;
- стабилен даже в низкий сезон;
- особенно эффективен в регионах.
📌 Avito.ru
- крупнейший источник гостей;
- отличная частота бронирований;
- работает на массовый сегмент;
- средний чек ниже, чем у Sutochno и Ostrovok.
📌 Ostrovok.ru
- силён в городах с корпоративным спросом;
- один из лидеров по дорогим бронированиям;
- увеличивает доходность объектов.
📌 Яндекс Путешествия
- устойчивый рост;
- уверенное место в ТОП-5 по выручке.
📌 Прямые продажи
- самый маржинальный канал, но используется недостаточно активно;
- постоянные гости и корзина дают лучшие условия для хоста.
5. География бронирований (структура, %)
По всем городам выборки:
1. Краснодар — 15.4%
2. Москва — 15.2%
3. Не указан — 13.6%
4. Новосибирск — 12.6%
5. Волгоград — 11.3%
6. Уфа — 10.7%
7. Пятигорск — 7.6%
8. Санкт-Петербург — 7.5%
9. value — 3.2%
10. Котельники — 3.0%
💡 Вывод: рынок равномерный, без доминирования одного региона; первые четыре позиции дают чуть более половины всей структуры.
По всем городам выборки:
1. Краснодар — 15.4%
2. Москва — 15.2%
3. Не указан — 13.6%
4. Новосибирск — 12.6%
5. Волгоград — 11.3%
6. Уфа — 10.7%
7. Пятигорск — 7.6%
8. Санкт-Петербург — 7.5%
9. value — 3.2%
10. Котельники — 3.0%
💡 Вывод: рынок равномерный, без доминирования одного региона; первые четыре позиции дают чуть более половины всей структуры.
6. Что это значит для хоста
На основании процентной структуры можно сделать следующие выводы:
На основании процентной структуры можно сделать следующие выводы:
- Нет единственного канала, который работает везде. Рынок стал мультиканальным.
- Sutochno и Avito формируют фундамент спроса, но с разной ролью: Avito даёт объём, Sutochno — деньги.
- Ostrovok и Яндекс усиливают премиальные сегменты.
- Прямые продажи — главный резерв маржинальности.
- Аналитика снижает зависимость от одного источника и повышает устойчивость доходов.
7. Как RentHouse помогает хостам зарабатывать больше
Дашборд RentHouse:
Дашборд RentHouse:
- показывает лучшие комбинации каналов для конкретного города;
- сравнивает средний чек, отмены и чистую маржу по каждому источнику;
- выявляет самые выгодные каналы;
- помогает перераспределять бюджет в пользу эффективных источников;
- повышает загрузку без роста затрат;
- снижает риски за счёт диверсификации.
Заключение
RentHouse создал среду, где хост принимает решения на основе данных, а не интуиции. Переход к процентному анализу делает картину прозрачной: видно, кто реально приносит гостей, кто приносит деньги, где маржа выше и где лежат точки роста.
Узнать подробнее у менеджера сопровождения
RentHouse создал среду, где хост принимает решения на основе данных, а не интуиции. Переход к процентному анализу делает картину прозрачной: видно, кто реально приносит гостей, кто приносит деньги, где маржа выше и где лежат точки роста.
Узнать подробнее у менеджера сопровождения